产品展示

联系我们

地址:吉林市高新区深圳街86号A-9层
电话:0432-64665655 64665993 64776669
传真:0432-64776665
邮编:132013
邮箱:highingsun@126.com

产品展示

当前位置:首页 >> 产品展示 >> 工业自动化

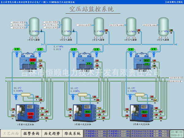
空压站控制系统
文章来源:4833 更新时间:2012-12-28
空压站控制系统

  一、概述
  火电厂压缩空气可分为热工控制及检修用气用和生产工艺用气两大部分。热工控制用压缩空气在电厂是气动元件和气动控制的动力气源,是执行机构可靠动作的重要保证,直接影响机组的安全运行,要求用气必须是专用的无尘、无水的洁净空气。而生产工艺用气更是机组正常运行的前提条件。电厂空压机站系统可靠性的高低将直接影响生产单位各项生产任务的完成,起着至关重要的作用。
  二、结构及功能
  其控制对象包括空压机组、组合干燥机组、锁气器、空压机开关柜、气动阀门等。自动控制系统实时监控各空压机组、组合干燥机组、气动阀门运行状态及压缩空气罐压力、温度、湿度等参数。实现空压站系统的全自动控制。系统采用PLC加上位机的二级控制结构,一般采用双机冗余热备方案,设有二台上位机互为备用,操作简便可靠,可在LCD上显示设备运行状态、过程参数、报警、摸拟量参数、打印制表等。
  空压站系统有强大的通讯功能,监视操作级网络采用工业级以太网,操作员站监控软件采用与全厂辅助系统相同的开放性软件,根据需要可实现与全厂辅助系统联网,全厂辅助系统集中控制;通过冗余的以太网接口(TCP/IP)也可以实现厂级监控信息系统(SIS)的数据交换。
  三、系统特点
  ■能够自动控制和保护主机的运转,自动提示工作信息;
  ■具有故障报警和保护停机功能,能自动根据用气量的大小加载或卸载;
  ■具有丰富的通讯接口,可实现与空压机机组及干燥机组系统的完整连接;
  ■可以实现无人操作,减轻工作人员负担,节省人力成本;
  ■引入故障检测和故障诊断的处理程序,能够提高系统的智能化程度;
  ■可根据母管压力或储蓄罐压力自动增加、减少运行机组。